1.公司背景
上海传美成立于2011年,旗下拥有两大知名日化品牌:三草两木/SASELOMO、珍慕/Janemua。
2.项目背景
随着公司业务的发展,业务规则不断更新,管理层极少能同时理解业务逻辑和系统逻辑,导致原有的业务数据无法直接获取,需要数据分析人员花费大量时间在数据导出和清洗上面。
另外,公司业务不断丰富,各渠道使用的系统也越来越丰富,但各系统间数据不互通、数据量指数级增长,Excel无法承载,而数据时效性差且无法有效管理阅览权限,泄露风险较大。
公司级战略目标层层传达过程中容易被稀释,基层员工对公司年度目标感知较弱,部门间进度不互通,配合效率较低。
基于以上情况,加上近年来业务的不断加快升级,急需一个平台可以解决以上问题。对比多家供应商后,最终选择帆软来搭建公司核心战略落地管控平台。
实施前半年将核心业务数据展示自动化,根据业务人员权限分配报表可见范围,自助查询。
实施中期将各渠道数据整理后根据各业务渠道关键指标开发渠道看板,让管理层更直观的了解业务进行情况。
现阶段可以根据公司战略目标,梳理公司核心举措,展示各部门核心举措达成情况及举措相关数据指标达成率,让公司管理层能更直观的了解公司战略进行情况提升跨部门系统效率的,同时缩短管理层提交周、月报消耗时间。从而确保公司战略执行不偏离轨迹,提升公司组织效能。

3.应用场景和价值
场景一、公司举措可视化,全年战略不偏航
问题难点:举措实施困难,执行偏离目标
管理层根据公司特质及市场情况制定了全年战略目标及举措,并分解至各主要部门,各部门以会议形式将执行结果反馈至管理层,管理层和各部门负责人需要将大量时间和精力消耗在低效的会议上。同时管理层很难事无巨细地跟进各部门执行结果,而各部门又需要根据实际情况灵活调整任务目标,导致上下级沟通成本高、各部门间缺乏交流,重点战略和举措存在偏离目标甚至无法推行的风险。
解决思路:搭建核心举措看板
将公司年初制定的目标及举措在内部OA系统中分各部门以项目的形式储存,根据完成日期和负责人分解成多级任务,形成完整的任务树,由叶子节点上的负责人反馈任务进度;将任务反馈结果提取至帆软BI,按叶子节点的任务权重形成项目进度,并在帆软BI中建立可视化看板,展示各部门核心指标达成情况。
使用反馈:任务进度实时可见,目标明确不迷茫
管理层和各部门负责人均可通过看板了解到公司各渠道业绩达成、产品销售、社媒投放、组织效能、人员架构等指标情况,更可以直观看到各部门核心举措的项目进度,通过项目超链接按钮还可以查阅各项目下的任务详情,打破了会议交流这种费时费力的单一沟通形式,进一步加深了各部门间的了解与合作。同时对公司核心举措的实时监控,也确保了战略目标不偏移,公司运营不偏航。


场景二、部门看板定制化,内部管理有抓手
问题难点:数据四大难点:难取、难洗、难用、难看
受限于公司发展,公司内部各部门所使用的ERP存在数据口径不统一、难提取、脏数据较多等问题,部分软件老旧,运行效率低下。各部门无法直观看到自己的运营状况,即使浪费大量时间层层加工,所得数据和图表也可能存在错漏,导致部门的决策时效性差,内部管理偏离重点,效率低。
解决思路:搭建定制化部门看板
重新规范数据清洗方法,并将分散在各个服务器和数据库的数据统一提取至中间库。根据各部门运营侧重点不同,在帆软BI中搭建定制化的部门看板,涵盖人、钱、货、场等相关数据,并制作可视化图表,进一步增强看板易读性,表内设置了超链接,可跳转至各明细数据报表。
使用反馈:各部门关键运营指标一览无余
无论是实时业绩还是同比环比、无论是部门整体指标达成还是各子团队业绩对比、无论是客户行为还是进销存,全都可以一站式查阅。部门内部再不需要自行取数制作图表,部门负责人可直接将定制化看板作为抓手,高效及时灵活地调整部门策略。
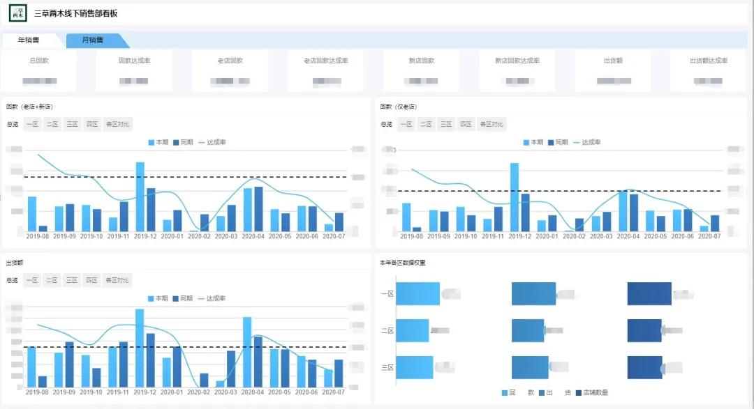
微商销售部:

线下销售部:

电商销售部:

产品部:

场景三、周报填报标准化,保质保量保运营
问题难点:取数效率低下,周报制作水平参差不齐,会议冗长
常规的周报制作方式:需要有人提取数据,有人归纳资料,有人制作PPT和图表,还需要部门负责人把控周报主题和定稿。参与人员水平存在差异,各部门周报有取数不准、归纳未尽、主题偏离的风险。加上需要在全体管理人员都有空闲时开会,公司为此耗费的人力和时间成本难以计量,且会后各部门周报难以归纳留档。但周报又是保障运营的有效形式,不可轻易简化和废除。
解决思路:搭建标准化周报填报模板
制定由数据指标、核心事项、工作总结、工作交流四部分组成的标准化周报模板,从数据库和OA系统统一提取所需数据和信息,周报填报由上文场景一中的各叶子节点负责人参与,各部门负责人只需填写总结性反馈即可。填报结果将展示在所有管理的帆软BI中,并每周定时推送至管理人员工作群。所有周报填写结果都可供管理层随时查阅。
使用情况:全标准化填报省时省力
公司领导可通过PC端或移动端每周收到各部门周报,也可以随时查阅和批注任意时期的周报,各部门工作更加有迹可循;各部门负责人不再疲于制作PPT,可在每周按时提交周报,且可将周报在脱敏后分享给其他部门,做到信息同频;标准化的模板扩大了周报可参与填报的人员群体,同时又提高了填报质量的下限,不再有手工数据的低效与误差。

场景四、行业资讯精炼化,掌握行业新动态
问题难点:行业资讯获取成本低,但过于碎片化
公司管理层除了要做好公司内部工作外,也迫切需要了解行业动态,但部分管理层忙于工作,加上网络信息大爆炸,即使需求迫切,也无暇深入了解行业资讯。
解决思路:搭建行业资讯精炼化模板
自各大行业相关网站上提取核心资讯内容,填报入库并用帆软BI展示,制作成首页,让每一个BI用户,一登录BI就可以看到经过筛选和精简的行业资讯。如想了解资讯详情,也可以通过模板内的超链接跳转到原网址。同时,数据部门也会依此模板出具月度行业分析报告,进一步提炼行业信息。
使用反馈:知己知彼,不落人后
大大节约了管理层获取行业资讯的时间成本,建立了公司自己的行业分析报告体系。从长远看,也应会对管理层决策带来良性影响。

场景五、报表实时自动化,手工数据说再见
问题难点:表哥表姐加班加点赶报表
各部门的数据需求重叠性较高,数据部人员往往陷入重复劳动中,效率低下。部分部门还需要自配数据相关岗位,以弥补数据部产能不足,造成人员冗余。且根据公司运营节奏,一年中会有两个销售旺季,每当这个时候就会出现大量报表需求,且时效要求高,表哥表姐们只能加班做报表。
解决思路:搭建实时化自动化报表模板
使用FineReport设计器搭建全部日常报表,目前帆软BI中已存在超过130份报表类模板。已涵盖业绩、活动、店铺、产品、库存、预警、费用、薪酬、客户等各方面。
使用反馈:数据实时展现,各部门效率提升
大大减少了重复性的数据需求,业务部门可以自行通过帆软BI提取清洗过后的数据,进行简单的数据分析。即使是在销售旺季,只需要提前在帆软BI内建好模板,即可即时满足业务部门几乎所有数据需求,销售人员可以通过查询报表,找到并跟进重点客户名单,高峰时期BI单日访问量超50次/人/天。

4.项目心得
1. 理解企业级战略,主动了解各个渠道业务逻辑,根据公司业务发展、渠道规划、市场动态挖掘数据潜在用途,而非被动接收需求完成需求;
2. 数据人员需要对公司内部所有系统涵盖数据了然于心,并且能根据公司战略以及业务渠道发展需求,提前做出数据抓取规划;
3. 基于业务特征将使用场景、面向人群分类,同类场景使用统一模板,定期升级,减少重复工作,提升系统使用频次;
4. 异常数据预警,定期复盘,针对内部流程、业务规则等提出改进建议。
